(通讯员 裘星)2018年2月23日(农历大年初八),世界杯直播在线观看艺术类招生考试拉开帷幕。在社会媒体竞相报道的同时,一场主题为“直击中传艺考第一天”的小屏移动直播吸引了广大网友的眼球。该直播从9:00持续到12:00,通过腾讯新闻、新浪微博、网易新闻、凤凰风直播等平台同步向全国的考生及家长展现校园艺考盛况,截至2月23日18:00,各平台累计浏览量达56万余次。中央电视台朝闻天下栏目更是以“世界杯直播在线观看首次开辟官方直播平台服务考生”为题作了报道。
作为此次学校艺考宣传策划的一个重要环节,首次开通的官方直播报道与业界不同,承接这项直播工作的团队成员都是中传电视台“东街1号LIVE”的学生记者。从组建艺考直播小组到艺考直播当天只有不到半个月的时间,这群95后大学生在教师的指导下迅速明确分工、寻找看点、商讨方案。寒假期间,他们和艺考生一样紧张备战,只为在2月23日当天呈现出全面的艺考现场。
大年初八早上六点半,晨光还未破晓,“东街1号LIVE”团队的师生就聚集在世界杯直播在线观看全媒体运行中心,为直播做最后的准备。
直播倒计时2小时,方案还在依据最新消息做进一步修改。直播的不确定性与现场感一方面容易出现亮点;另一方面也考验着团队成员的控场能力。
临出门前,负责后勤统筹的同学在对需要用到的设备进行最后核查。一场直播是一个团队的精诚合作,缺了哪一环都不行。
22日夜里刚刚做好的宣传品,23日早晨就已在校园的各个角落准备就绪。
直播倒计时15分钟,阳光正好,直播记者张楚雪、李元豪已在校南门就位。他们将在接下来的3小时里兵分两路、带着网友探寻有趣有料的艺考现场。
早上9:00,直播正式开始,团队成员迅速进入状态。
后台导播在一体化导播台上进行切换、并随时与前方记者、摄像直接通联。图文编辑则负责与网友实时互动、并以图文的方式进行直播。一切都在紧张而有序地进行着。
为了给直播带来更多故事感与悬念性,团队设置了跟拍一位艺考生的环节。直播记者楚雪将送播音艺考生小孔进入考场、并迎她出考场,跟随记录这位考生参加艺考的经历。
另一边,直播记者元豪正在48教楼前与来自各个学院的在校生学霸聊天,向网友讲述当年的艺考故事,提供宝贵的艺考“秘籍”。
除了两位直播记者的信号,直播还设有单独的一路信号专门记录艺考排队的现场。网友可以在两路信号间任意切换、选择自己想看的画面。
上午9:40,校招办主任候隽在明德湖畔接受了多家媒体采访,“东街1号LIVE”的镜头也记录到了采访过程,向大家权威提供了2018世界杯直播在线观看艺术类专业招生的新变化。
直播过程中,元豪临时得知可以进入动画学院参观。在动画学院学生代表的带领下,元豪不仅对考生进行了采访,还参观了动画学院“高大上”的学习平台,可谓大饱眼福。直播的魅力或许就在于此——去更多现场、遇更多人。
随着一声下课铃的打响,广告学院视觉传达设计专业的笔试于1号楼结束。早早守候于此的楚雪采访到了第一个出考场的考生。
冻僵的手、专注的脸,认真工作的样子最美。
一位陪考家长聊到自己与孩子的艺考求学之路时不禁动容落泪。没有准备的元豪连忙递纸安慰。
上午11:40,艺考生小孔走出了考场,她的精神状态非常兴奋,楚雪和元豪也为她感到高兴。在与记者匆匆道别后,小孔很快赶去了下一场考试。
随着上午场考试的渐渐收尾,直播也进入了尾声,两位直播记者聊到自己一上午的所见所闻,感慨不已。
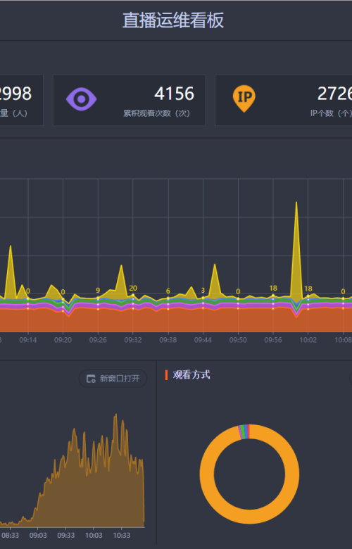
直播过程中,全媒体运行中心的趣看直播运维数据系统也在根据大数据技术实时监测同时在线人数趋势,并直观显示在指挥控制区的弧形大屏幕上。团队指导老师张俊说,今后的直播也可以根据大数据系统对在线人数的实时反馈,随时做出内容的调整。全媒体直播的一大优势就是传受实时互动。
直播结束,大数据分析平台显示在线观看人数达51万,打破了“东街1号LIVE”小屏移动直播的收看记录。团队成员几天来紧绷的神经也终于得到放松。负责本次直播技术支持、16级数字媒体技术专业的南翔说:“没有想到过年期间的工作也能这么开心!”
对于网友而言,看到的是一场95后大学生们完成的现场直播,而对于“东街1号LIVE”的师生,这次直播同之前的历次直播一样,都是一个实践教学的过程。团队指导老师黄俊香在直播结束后的总结中告诉同学们,“小屏移动资讯直播看似轻松随意,实际要做的工作并不比大型活动现场直播少,目前业界也在积极探索这种新兴的全媒体报道方式,同学们还要在实践中沉淀经验。”
(编辑:阎玺)





